How to Calculate True Utilization Rate for Your Consulting Team
March 6, 2026
Utilization rate is the single most important metric for a consulting firm. It directly correlates with revenue. But getting the number right is harder than it looks. Most firms either overcount or undercount, and both lead to bad decisions.
The basic formula
At its simplest: Utilization % = (Hours Billed / Total Billable Hours) x 100. The challenge is defining the numerator and denominator correctly.
Defining total billable hours
Total billable hours is not simply working days times 8. You need to deduct company holidays and approved time off for each employee. A developer who took 5 days of vacation in March has fewer billable hours than one who didn't. If you don't account for this, your utilization numbers will always look artificially low.
You also need to decide which employees to include. Should the CEO count? The office manager? Most firms exclude non-billable roles like executive leadership, administrative staff, and business development from the utilization calculation.
Defining hours billed
Hours billed should come from actual project assignments, not timesheets alone. If an employee is assigned to a project for 8 hours a day on specific days, those are the billed hours. But you need to handle different assignment types correctly.
An employee assigned every workday is straightforward. An employee assigned only on Mondays and Wednesdays has fewer billed hours per week. An employee with 10 total days spread across a quarter requires tracking which specific dates were worked. Each of these capacity types produces a different number, and your calculation needs to handle all three.
Common mistakes
Counting non-billable project work as billed hours. Internal projects, training, and bench time should not inflate utilization. Only client-facing billable work counts.
Using calendar days instead of working days. Weekends, holidays, and time off must be excluded from both sides of the equation.
Not excluding terminated employees. If someone left mid-month, including their full month of potential hours in the denominator will drag utilization down unfairly.
What good looks like
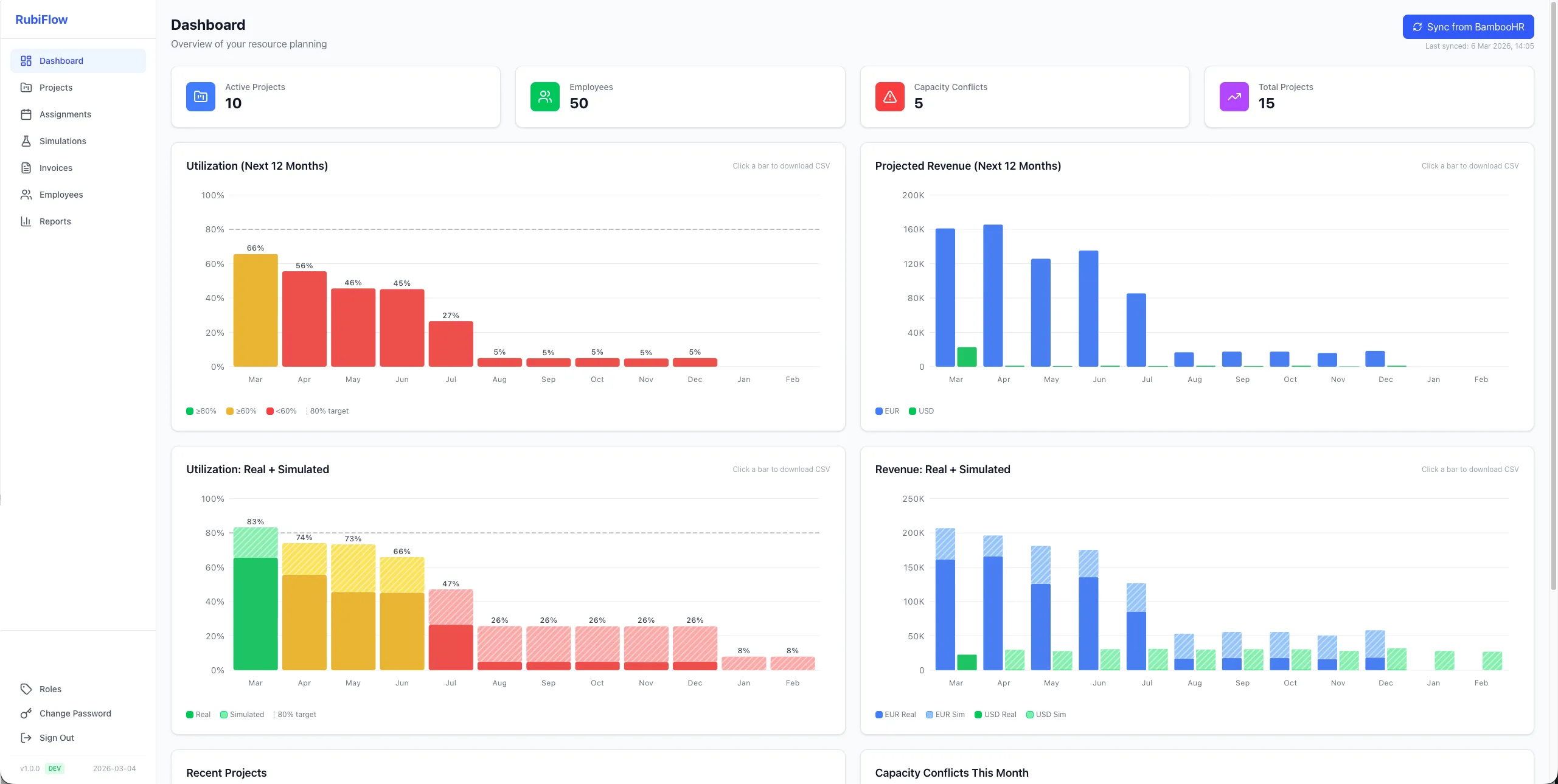
For most IT consulting firms, 80% utilization is the target. Below 60% usually signals a problem: either too many people on the bench or too much non-billable work. Above 90% consistently can mean burnout risk.
The key is not just tracking the number but being able to drill into it. Which employees are underutilized? Which projects are consuming more capacity than expected? A good utilization report answers these questions, not just the top-line percentage.
Automate it
Manually calculating utilization is slow and error-prone. It requires pulling data from assignments, cross-referencing with time off and holidays, filtering out excluded roles, and handling multiple capacity types. This is exactly the kind of work that should be automated.
When utilization updates in real time as assignments change, you can spot problems early and act on them before the month is over.
Ready to stop losing revenue to resource planning chaos?
See how rubiflow worksRelated articles
Capacity Planning for Growing Consulting Firms: When to Hire vs. When to Optimize
Your team feels stretched thin, so you open a new headcount request. But what if the real problem isn't too few people? Here's how to tell whether you need to hire or better utilize the team you already have.
The Hidden Revenue Leak: How Bench Time Silently Erodes Your Consulting Firm's Margins
Bench time costs more than just idle salaries. Here's how to measure it, track it, and reduce it before it quietly drains your margins.
Revenue Forecasting for Consulting Firms: From Guesswork to Real-Time Projections
Most consulting firms forecast revenue from spreadsheets and gut feel. Here's how to build projections grounded in actual assignments, utilization, and pipeline data.